Overview
A true advisor CRM experience goes beyond tracking client data. It’s about connecting every detail that drives client relationships and portfolio performance, and understanding it all as one.
CircleBlack’s CRM brings together the Calendar, Notes, and Tasks, all accessible directly from your primary Advisor Dashboard. This unified view lets you see the full scope of client data and context, combining CRM insights with portfolio performance and account information in one interface.
- CircleBlack Calendar keeps your schedule in sync with your preferred workspace, whether Google Workspace or Microsoft 365. You can view, schedule, and manage meetings directly within CircleBlack, with a bi-directional calendar sync that displays all upcoming meetings and built-in video conferencing through Google Meet, Microsoft Teams, or Zoom.
- CircleBlack Notes provides a centralized place to capture and manage details from client interactions such as calls, meetings, emails, and planning sessions. Each note is linked to the relevant client record for quick access and can be archived for compliance when no longer active.
- CircleBlack Tasks helps advisors stay organized by tracking client follow-ups, compliance actions, and day-to-day priorities. Tasks can be created manually or automatically through workflows, with overdue items automatically flagged for attention.
Below is a step-by-step guide on how to access and view all three features: Calendar, Notes, and Tasks, from your primary Advisor Dashboard.
Set Up Guide
Step 1: Navigate to the Primary Advisor Dashboard
From your primary Advisor Dashboard view, select the “Edit Layout” button in the top right corner of the screen.

Step 2: Add Calendar, Notes, and Tasks Widgets to Your Dashboard
On the next screen, you’ll see the key elements of the user experience: first, the ability to rearrange widgets on your dashboard, and second, a toolbar of buttons in the upper-right corner. To add "Calendar," "Notes," or "Tasks," click the "Add" button located at the top right of the screen.

Step 3: Select the Calendar, Notes and Tasks Tiles
Select the checkboxes for “Events CRM”, “Notes CRM”, and “Tasks CRM” on the left side of the pop-up, then click “Add Selected.”

Step 4: Configure your Layout
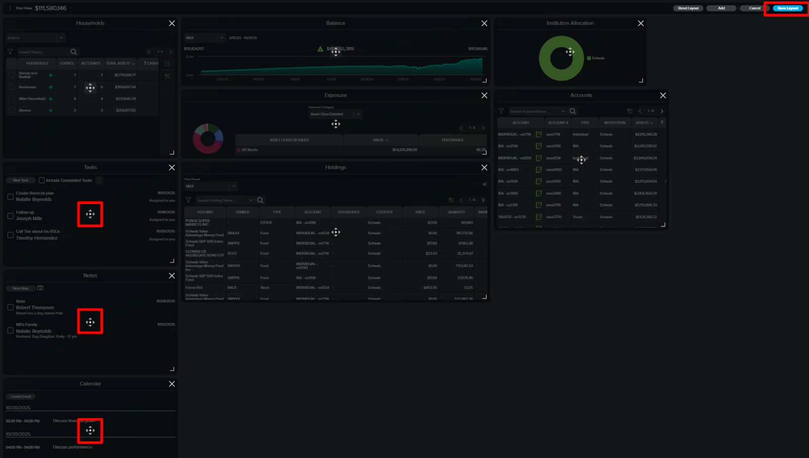
The three tiles will now appear on your screen. Click and hold the area highlighted in red on the left side of the screen, then drag and drop each widget to your preferred position. When finished, click “Save Layout” in the top-right corner.

Step 5: Confirm Layout
Your dashboard layout is now set. At any time, you can click “Edit Layout” to rearrange widgets, add new ones, or remove those you no longer need.

FAQs
1. Can I add Notes, Tasks, and Events from my dashboard?
Yes. All three can be created and managed directly from the Advisor Dashboard under the Analyze tab.
2. Can I customize my dashboard to include Notes, Tasks, and Events?
Yes. You can add or remove the Notes CRM, Tasks CRM, and Calendar widgets through the Edit Layout option.
3. Can I rearrange or remove these widgets later?
Yes. You can edit your layout anytime to reposition, add, or remove widgets to suit your workflow.
